This playground is particularly useful if you already use Grafana and want to see how VictoriaMetrics integrates into existing workflows. It provides a hosted Grafana instance preconfigured with:

What can you do here? #

Screenshot of VMUI
Grafana dashboard in the playground

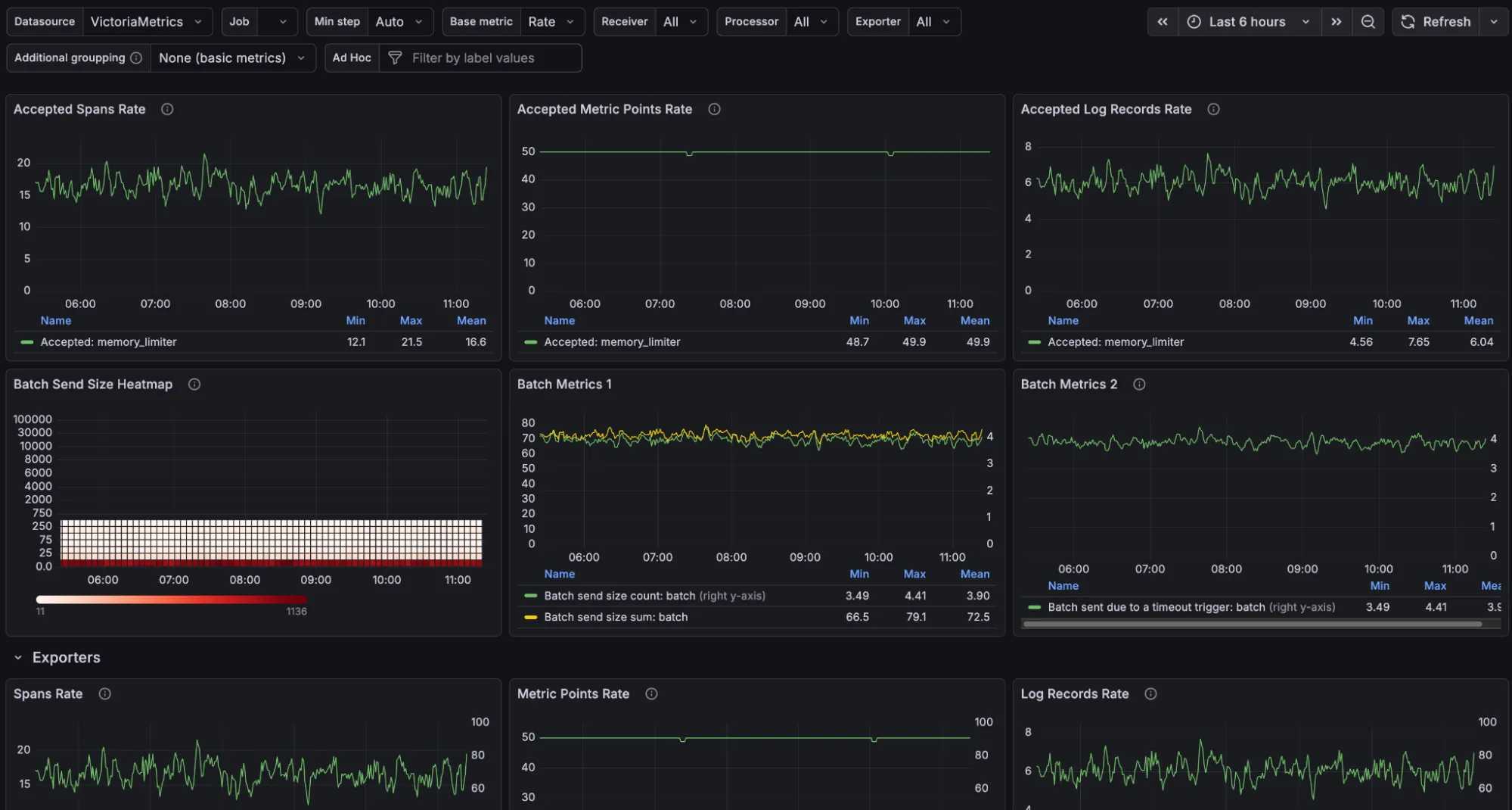
The OpenTelemetry Collector dashboard is built on the official OpenTelemetry Astronomy Shop demo . It lets you visualize and understand telemetry data alongside VictoriaMetrics Stack observability signals, using VictoriaMetrics for metrics, VictoriaLogs for logs, and VictoriaTraces for traces.

For an always-updated list of dashboards, bookmark this playground.

Distribution #

Relevant GitHub: